Monitora il cash flow in tempo reale
Niente più ore passate su Excel, opta per un monitoraggio del cash flow automatico e privo di errori.


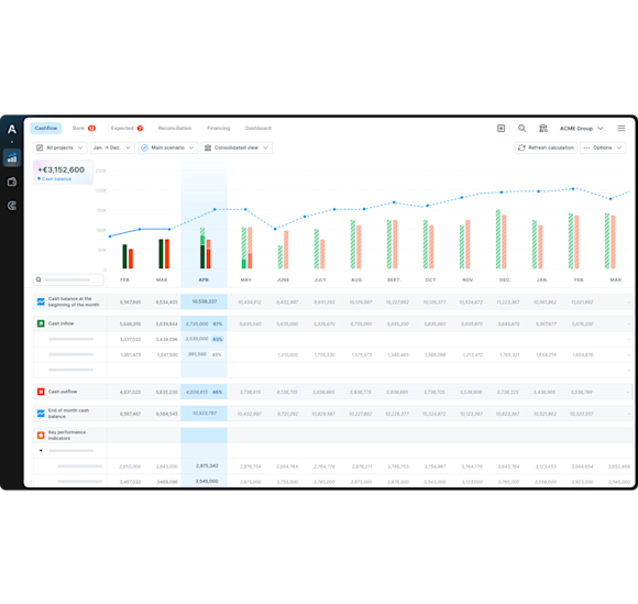
Gestisci il tuo flusso di cassa
automaticamente e senza errori
Ottieni visibilità
sul flusso di cassa per anticipare il futuro
Prendi decisioni
basate su dati aggiornati in tempo reale
Sincronizzazione bancaria
Connetti in modo sicuro i tuoi conti bancari e il protocollo EBICS (Agicap è compatibile con oltre 300 banche italiane ed europee!).
Non perdere più tempo con importazioni manuali delle operazioni bancarie su Excel: Agicap aggiorna la tesoreria automaticamente.
Classificazione automatica dei flussi
Definisci le categorie delle entrate e uscite di cassa e anche le regole di classificazione avanzate.
Lascia che l'intelligenza artificiale di Agicap classifichi automaticamente tutte le tue operazioni bancarie. Niente più classificazione manuale su Excel!
Confronto in tempo reale tra situazione effettiva e budget
Monitora facilmente la tua posizione di cassa in tempo reale.
Imposta i budget finanziari per ogni categoria di entrate e uscite di cassa, controlla in qualsiasi momento lo scostamento tra situazione reale e budget e aggiusta le tue previsioni.
Esportazione dei dati
Ottieni tutti i tuoi dati di tesoreria presenti su Agicap in formato Excel con un solo click.
Condividili con i tuoi collaboratori e con i partner esterni (ad esempio per supportare le tue richieste di finanziamento).
Riconciliazione bancaria automatica
Effettua la riconciliazione bancaria in pochi click. Agicap suggerisce automaticamente la riconciliazione tra le operazioni pagate e quelle impegnate. Niente più spunte manuali!
Monitora le tue linee di credito
Visualizza il castelletto utilizzato e disponibile, sia in aggregato che banca per banca.
Visualizza come andrà a modificarsi nei mesi successivi e, quindi, quando si andrà a liberare.
Determina su quali banche anticipare le prossime fatture per minimizzare i costi sostenuti.
Ottimizza la gestione delle linee di credito per minimizzare gli interessi dovuti.
Scopri come Agicap può aiutarti a migliore la gestione della tesoreria
Previsioni di tesoreria
Migliora la visibilità grazie a previsioni di cassa chiare e affidabili.
Integrazione con i tuoi tool aziendali
Sincronizza il tuo gestionale e i tuoi strumenti di fatturazione con Agicap.
Consolidamento
Passa con un click da una vista di gruppo a una dettagliata per ogni entità.

