Verfolgen Sie Ihre Liquidität tagesaktuell
Schluss mit der zeitraubenden Verwaltung in Excel! Entscheiden Sie sich für eine automatische und fehlerfreie Liquiditätsplanung.


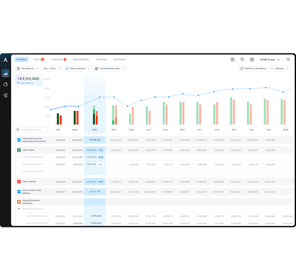
Verwalten Sie Ihren Cashflow
automatisch und ohne Fehler
Verschaffen Sie sich einen
Überblick über Ihren Cashflow, um die Zukunft zu planen
Treffen Sie Entscheidungen
auf der Grundlage Ihrer Echtzeitdaten
Synchronisierung Ihrer Bankkonten
Verbinden Sie sich sicher mit über 2000 Banken aus Deutschland und Europa sowie dem EBICS-Protokoll.
Ihr Cashflow wird automatisch aktualisiert. Verwenden Sie keine Zeit mehr mit manuellen Importen von Banktransaktionen in Excel.
Automatische Kategorisierung Ihrer Zahlungsflüsse
Erstellen Sie Ihre eigenen Kategorien – individuell abgestimmt auf Ihre Ein- und Auszahlungen.
Die künstliche Intelligenz von Agicap kategorisiert automatisch alle Ihre Bankbewegungen. Schluss mit der manuellen Eingabe in Liquiditätstabellen, wie z.B. Excel.
Soll-Ist-Vergleich in Echtzeit
Einfache Verfolgung Ihrer Liquidität in Echtzeit.
Tragen Sie Ihre geplanten Budgets für jede Kategorie von Zahlungsein- und -ausgängen ein, überprüfen Sie jederzeit Ihre Soll- und Ist-Zahlen und passen Sie Ihre Prognosen entsprechend an.
Exportieren Sie Ihre Agicap-Daten
Mit einem Klick erhalten Sie alle Ihre Agicap-Daten im Excel-Format.
Teilen Sie sie mit Ihren Mitarbeitern und externen Partnern (z. B. zur Unterstützung Ihrer Finanzierungsanträge).
Automatischer Zahlungsabgleich aller Systeme
Erledigen Sie Ihren Bankabgleich in nur wenigen Klicks. Agicap stellt automatisch den Unterschied zwischen Ihren bezahlten und bestätigten Transaktionen dar. Kein manuelles Auszählen mehr.
Erfahren Sie, wie Agicap Sie bei der effektiven Liquiditätsplanung unterstützt
Liquiditätsprognose
Eine deutlich bessere Übersicht Ihrer Finanzen mit einer zuverlässigen und eindeutigen Liquiditätsprognose.
Konsolidierung Ihrer Filialen
Teilen Sie mit nur einem Mausklick Ihre Zahlungsflüsse den verschiedenen Tochtergesellschaften zu.
Reporting und Arbeiten im Team
Arbeiten Sie unkompliziert zusammen: Nutzen Sie das Tool gemeinsam und exportieren Sie wichtige Daten für Ihre Partner.

