Suivez votre trésorerie en temps réel
Gagnez en fiabilité dans le suivi de votre trésorerie pour développer votre entreprise sereinement.


Gérez votre trésorerie
automatiquement et sans erreurs
Obtenez de la visibilité
sur la trésorerie pour anticipez le futur
Prenez des décisions
basées sur vos données en temps réel
Automatisez le suivi de votre trésorerie
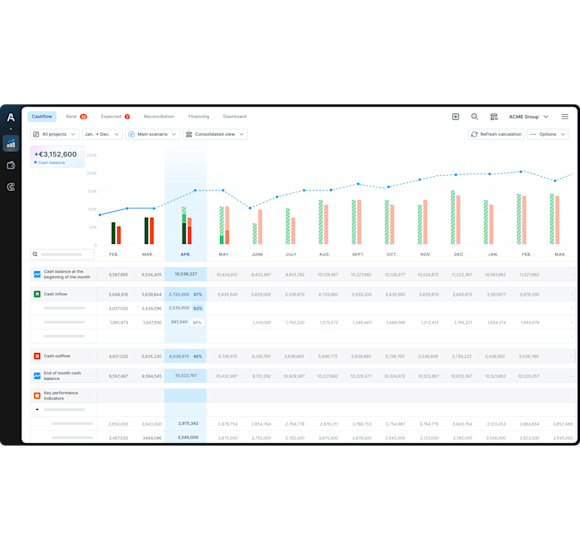
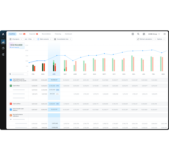
Visualisez votre position cash en temps réel grâce à la synchronisation des comptes bancaires et outils métiers
Recevez une alerte de l'évolution des soldes bancaires en fonction des seuils prédéfinis
Gérez sereinement le multi-devises
Concentrez-vous sur l'analyse plutôt que sur la collecte de données
Gagnez du temps dans la catégorisation de vos flux
Définissez vos propres catégories d’encaissements et de décaissements, ainsi que vos règles avancées de catégorisation
Laissez l’intelligence artificielle d’Agicap catégoriser automatiquement toutes vos opérations bancaires.
Faites gagner jusqu'à 10h par semaine à votre équipe grâce à la catégorisation automatique
Libérez du temps à votre équipe finance pour se focaliser sur des missions à plus forte valeur ajoutée
Anticipez l'évolution de votre trésorerie
Suivez en temps réel le réalisé vs. le prévisionnel et décelez immédiatement les changements de trajectoires
Construisez un prévisionnel fiable pour réaliser vos investissements au moment adéquat grâce à l'utilisation des données passées, de la conversion du compte de résultat en vision cash et à l'import Google Sheets
Gagnez en visibilité pour optimiser jusqu'à 20% de votre BFR
Gérez votre trésorerie par projet
Visualisez vos flux et suivez les écarts entre le réalisé et le prévisionnel de chaque projet en parallèle
Réallouez les ressources de vos projets en temps réel pour respecter le budget prévisionnel
Comparez et analysez la contribution de chaque projet au coût et revenu global de l’entreprise
Améliorez la marge de vos projets jusqu’à 15%
Améliorez la relation avec vos partenaires
Communiquez avec vos partenaires financiers grâce à l'export des rapports en un clic
Accédez à des financements plus élevés et à moindre coût grâce à des rapports clairs et justes
Dimensionnez vos besoins de financement afin de réduire le coût global du financement
Votre trésorerie toujours à portée de main !
Suivez les performances de votre activité et consultez les soldes de vos comptes bancaires où que vous soyez




