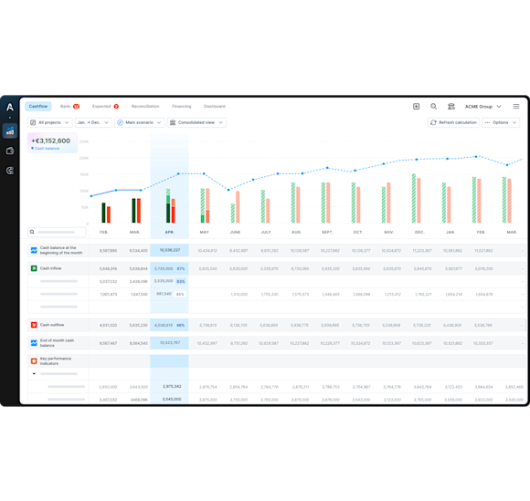
Haz un seguimiento de tu flujo de caja en tiempo real
Dile adiós al Excel: opta por un seguimiento de la tesorería automático y sin errores


Gestiona tu tesorería
de manera automática y sin errores
Obtén visibilidad
del flujo de caja y anticipa el futuro
Toma decisiones
basadas en datos actualizados de manera constante
Sincronización bancaria
Conecta de forma segura tus cuentas bancarias de más de 300 bancos en España y Europa.
Tu tesorería se actualiza automáticamente. No pierdas más tiempo con importaciones manuales de operaciones bancarias en Excel.
Categorización automática de tus flujos
Define tus propias categorías de ingresos y pagos, así como tus criterios avanzados de categorización.
Deja que la Inteligencia Artificial de Agicap clasifique automáticamente todas tus operaciones bancarias. Se acabó la categorización manual en Excel.
Realidad vs. presupuesto en tiempo real
Haz un seguimiento fácil y en tiempo real de tu tesorería
Establece tus presupuestos provisionales para cada categoría de cobros/pagos y comprueba la discrepaciancia entre realidad y previsión en cualquier momento
Exporta tus datos con Agicap
Obtén todos tus datos de tesorería de Agicap en Excel con un solo clic
Comparte la información con colaboradores y socios externos, especialmente con entidades bancarias y de financiación
Conciliación bancaria automática
Haz tu conciliación bancaria en unos pocos clics. Agicap te sugiere automáticamente la conciliación entre tus operaciones pagadas y pendientes. Se acabó el proceso manual.
Descubre cómo Agicap puede ayudarte a gestionar mejor tu tesorería
«Reporting» y colaboración
Trabaja con tu equipo en el mismo sitio y exporta datos clave para tus socios.
Estado de flujo de caja
Mejor visibilidad con un estado de flujo de caja claro y fiable.
Consolidación de tus filiales
Navega con un solo clic a través de los flujos de la compañía, filial por filial.

